項目名稱:聊城市茌平區總工會茌平工人文化宮能耗監測與環境監測
項目類型:能耗監測與環境監測
建筑業主:聊城市茌平區總工會茌平工人文化宮
施工單位:山東三水智能化工程有限公司
項目采購設備:能耗監測系統1套,能耗數據采集器1臺,環境監控儀5臺,輔材1批。
項目介紹:
茌平區位于山東省西部,為聊城市市轄區,茌平于公元前221年置縣,因縣境在茌山之平陸故名,東鄰山東省德州市齊河縣,西接山東省聊城市東昌府區、臨清市,南鄰山東省聊城市東阿縣,北鄰山東省聊城市高唐縣。
在茌平縣第十八屆人民代表大會第三次會報告中,提到加快建設集文化、體育、娛樂和購物為一體的南部新城商業綜合體,規劃建設1處工人文化宮,不斷完善三館片區服務功能,提升場館利用率和開放率,實施金牛湖綠化亮化工程,打造“湖、光、景”相融的美麗夜景,新增城市公園、綠地廣場、街頭游園等群眾休閑文化場所6處。
聊城市茌平區總工會茌平工人文化宮,位于山東省聊城市開發區東昌路159號,是吸引和組織職工開展文化活動的重要陣地,是職工及其家屬進行文化活動的園地。
工人文化宮將堅決服務市總工會工作大局,突出公益性服務性,盡快依法依規、積極穩妥地清理對外出租物業和承包項目,建好服務職工場地設施,提升服務職工能力水平,承接市總工會下放職能,強化服務職工功能,切實做到工人文化宮里有工人,工人文化宮里有文化,真正成為職工的學校和樂園。回歸主業,工人文化宮砥礪奮進、鏗鏘前行;服務職工,工人文化宮堅定不移、竭誠奉獻。
建筑整體架構:

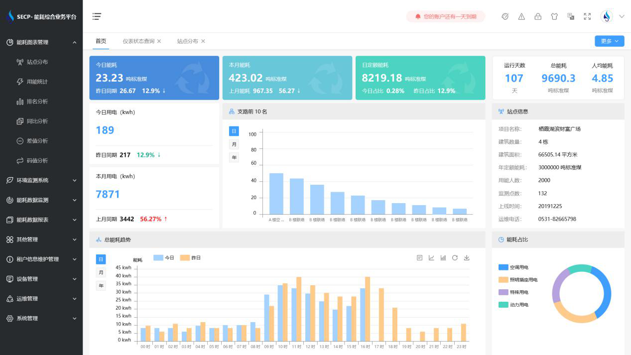
建筑能耗監測系統軟件界面圖

建筑能耗監測系統功能
1. 能耗分析
能耗分析中是對數據的圖形、圖表展示,其中包括用能統計、用能報表、排名分析、同比分析等功能。它可以分支路、分類、分項、分區域、分部門統計用能信息,查看能耗報表,用能同比分析,并進行差值分析與能耗排名分析。使得管理人員對能耗數據信息清晰明了,為節能降耗提供數據支持。
2. 租戶信息維護管理
主要是對建筑群的詳細信息(地址、編號、名稱、用能人數、建筑面積、采暖面積、建筑年份等)、區域信息、設備類型、項目信息進行管理,以便進行信息維護。
3. 設備管理
設備管理是對建筑物能源監測設備的管理,便于管理人員對能耗監測設備采集的當日數據量、運行狀態等信息了如指掌,以便及時發現異常,減少用能損失。
4. 權限管理
涵蓋角色管理、數據權限、接口權限等功能,方便不同的用戶對系統管理,并靈活配置不同權限。
5. 系統管理
系統管理可自動對缺失數據進行數據補調,不需要任何人工干預。同時支持手工補調數據,補調完成后恢復到自動補調狀態將剩余數據自動補調。系統管理確保數據成功上傳至上級平臺,讓用戶省心、放心!
建筑能耗監測系統架構圖

以下是項目施工現場實拍圖





