項目名稱:漢峪金谷能耗監測系統
項目類型:寫字樓能耗監測
建筑業主:漢峪金谷
施工單位:山東三水智能化工程有限公司
項目采購設備:寫字樓能耗監測系統1套,能耗數據采集器1臺,輔材1批。
項目介紹:
漢峪金谷(HanYu Gold Valley),又稱漢峪金融商務中心,是山東省委、省政府確定的黃河中下游區域性金融中心,是山東省和濟南市"十二五"期間的重點建設工程,也將是高新區"三次創業"、打造經濟升級版的重要支撐項目。
峪金谷項目總占地670畝、總建筑面積430多萬㎡,項目共分為東、西兩個區塊 ,其中鳳凰路以西為A區:占地面積約424畝、分為8個地塊,分布39座高層與超高層建筑和一座320米的建筑、建筑面積約310萬平方米、總約170億元;鳳凰路以東為B區:占地面積約243畝、分為6個地塊、分布10棟高層與超高層建筑、11棟大型商業建筑、建設面積約100萬平方米、總約60億元。八個地塊整齊分布有39棟樓、其中2棟公寓,其余全部為寫字樓。
建筑整體架構:

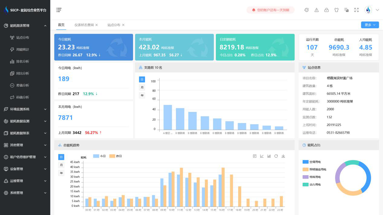
建筑能耗監測系統軟件界面圖

建筑能耗監測系統功能
1. 能耗分析
能耗分析中是對數據的圖形、圖表展示,其中包括用能統計、用能報表、排名分析、同比分析等功能。它可以分支路、分類、分項、分區域、分部門統計用能信息,查看能耗報表,用能同比分析,并進行差值分析與能耗排名分析。使得管理人員對能耗數據信息清晰明了,為節能降耗提供數據支持。
2. 租戶信息維護管理
主要是對建筑群的詳細信息(地址、編號、名稱、用能人數、建筑面積、采暖面積、建筑年份等)、區域信息、設備類型、項目信息進行管理,以便進行信息維護。
3. 設備管理
設備管理是對建筑物能源監測設備的管理,便于管理人員對能耗監測設備采集的當日數據量、運行狀態等信息了如指掌,以便及時發現異常,減少用能損失。
4. 權限管理
涵蓋角色管理、數據權限、接口權限等功能,方便不同的用戶對系統管理,并靈活配置不同權限。
5. 系統管理
系統管理可自動對缺失數據進行數據補調,不需要任何人工干預。同時支持手工補調數據,補調完成后恢復到自動補調狀態將剩余數據自動補調。系統管理確保數據成功上傳至上級平臺,讓用戶省心、放心!
建筑能耗監測系統架構圖
