隨著經濟的快速發展和城市化進程的加速,能源消耗不斷增加,導致能源資源的緊張和環境問題的日益嚴重。為了應對這一挑戰,北京市積極推進綠色發展理念,將智慧能源管理作為重要手段之一。

系統架構與組成:北京的能耗監測系統采用先進的物聯網技術和大數據分析技術,通過傳感器、數據采集設備、數據處理平臺等組成,實現對各類能源設備和能耗數據的實時監測和分析。
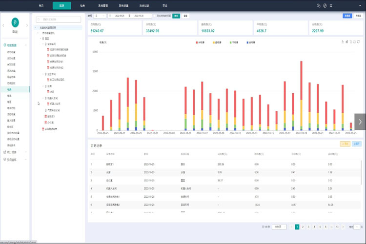
實時能耗監測:能耗監測系統實時采集各類能源設備的用能數據,包括電力、水、氣等。通過數據傳輸和處理,系統能夠實時監測并顯示能源消耗狀況,提供數據可視化界面,幫助管理人員了解能源使用情況。
數據分析與報告:能耗監測系統通過數據分析算法,對采集到的能耗數據進行處理和分析,提供能耗分析報告和趨勢預測。通過對能耗數據的深入分析,系統可以發現能源使用的問題和潛在的節能空間,并為能源管理決策提供支持。
實時監測與調控:能耗監測系統能夠實時監測能源消耗情況,及時發現能源使用異常和浪費,幫助管理人員進行及時調控和節能措施的實施,提高能源使用的效率和可持續性。
數據分析與優化:能耗監測系統通過大數據分析,發現能源使用的規律和問題,為能源管理提供決策支持。通過優化能源管理策略和調整用能模式,實現能源的合理利用和節約,進一步提高綠色發展水平。
系統集成與智能化:能耗監測系統可以與其他樓宇自動化設備進行集成,實現智能化的能源管理。如與樓宇自動控制系統、能源設備控制系統等聯動,實現對能源設備的智能控制和優化,進一步提高能源的利用效率。
北京能耗監測系統以智慧能源管理為目標,通過實時監測、數據分析和智能化控制,為北京市的綠色發展提供了有力的支持。未來,隨著技術的不斷進步,該系統將進一步完善,為北京市實現可持續發展,建設綠色低碳城市做出更大的貢獻。
掃碼添加微信,一對一咨詢產品、免費報價
在建筑能源消耗中,空調系統能耗占比高達30%-50%,既是能源消耗的“大戶”,也是節能降耗的“關鍵突...
智能照明系統多少錢與投資回報: 1. 提升能效 智能照明系統能夠自動感應環境明暗,通過調節光線...
寫字樓節能改造方案的主要措施有哪些? 1、整體性改造: 寫字樓節能改造方案針對用戶需求及暖通機...
空調節能平臺的優點: 1、廣適用性 空調節能平臺適用于各種類型、各種品牌的中央空調,穩定獲取空...